一站式聚合市场赚钱效应(39%)、涨停梯队、炸板率及 7x24 小时实时播报。页面核心特色为“异动分布图”,直观展示航天科技、平潭发展等标的的股价波动与市场热度关系。配合深度的“选股池”分析(包含封单比、首次封板时间等指标),助你实现从宏观情绪到微观标的的无缝切换。
通过高密度的可视化图表,解构当日及近期最强题材。布局涵盖产业链上下游梳理、全球竞争格局及重点个股财务数据透视。拒绝繁冗文字,用数据说话,助你在碎片化时间内完成对核心板块的深度复盘与前瞻研判。
一站式呈现同花顺热榜 Top 10 个股的实时人气数据与归因简述。布局清晰,直观对齐个股涨跌幅与社区讨论强度,是短线交易者研判市场赚钱效应、识别散户关注重心与机构研报驱动力的重要复盘入口
聚焦于爱股票App核心人气数据,清晰展示个股在社区内的即时热评排名。版面设计精炼,支持对全网热度最高的Top 10标的进行实时异动监控,配合总市值与活跃度数据,助你在实战中快速对齐全网最活跃的交易者共识。
聚焦于涨停个股的底层数据指标,一站式呈现首次封板时间、最后封板时间及流通市值表现。版面设计精炼,通过对封单额与换手率的实时对齐,为短线选手提供标准化的打板确认参考,是提升盘中反应速度与复盘质量的高效入口。
深度聚合每日市场走势精华,页面重点解析机器人概念(PEEK摆线减速器)等核心驱动逻辑,并同步监控伺服系统、灵巧手、丝杠等细分板块的异动表现,助你理清市场脉络,捕捉逻辑驱动的投资机会。
深度聚焦市场最高标的竞争博弈。清晰展示每日涨停家数分布,同步关联板块的龙头身位分布。通过历史数据的纵向对齐,帮助投资者识别“跨年妖股”的成色及其对板块的带动效应。
动态展示市场正情绪(红线)与负情绪(绿线)的交锋轨迹,实时对齐上证指数走势。通过监控涨跌家数、炸板率及封板成功率等量化指标,助你精准捕捉盘中情绪冰点与高潮,锁定最佳的短线出击时钟。
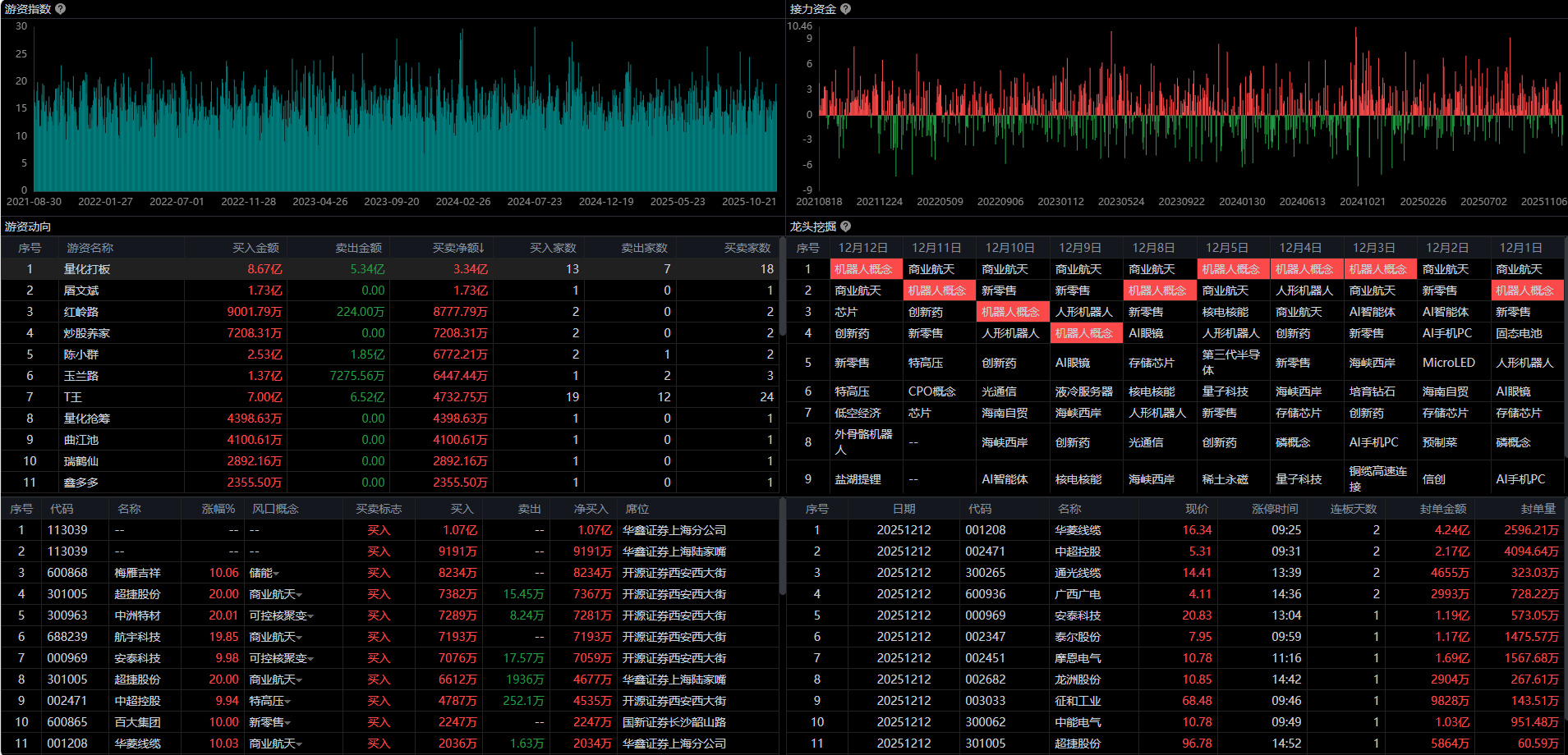
一站式集成游资买卖净额排名与全市场龙头个股分布。版面采用直观的指数图表展示接力资金的整体热度,配合个股封单金额与涨停时间数据,助你在盘中快速筛选具备“游资共振”属性的热门标的,实现数据驱动的短线决策。
聚焦市场主流题材的演进路径,将晦涩的逻辑转化为直观的个股列表。实时联动个股涨跌幅与异动描述(如龙虎榜、拟减持),帮助投资者快速锁定板块内的“身位龙头”与“趋势标杆”,实现高效的题材归类与复盘。
全天候实时监控A股重大消息,涵盖港股异动、行业数据发布(如乘用车智能化指数)及企业参股动态。页面通过精炼的简讯,同步匹配人形机器人、智能座舱、量子科技等涉及板块,助你快速捕捉资讯背后的板块脉搏。
一站式监测通达信全平台热度最高的活跃个股,提供即时的价格异动、所属题材(如商业航天、机器人)及人气排名统计。布局简洁清晰,支持快速定位全网“人气标杆”,助你在实战中有效过滤杂讯,直奔市场热度中心。
各类各类财经资讯及数据
让投资变得更简单
主流财经新闻集团和财经通讯社
金融界是国内领先的金融信息服务平台,持续为市场和投资者提供快速、准确、全面、客观、专业的金融信息服务
新浪股票提供最权威及时的证券资讯,7X24小时全球股票市场报价,拥有人气最旺的华人股票博客、论坛和股吧,机构研报精华汇总,主力动向一网打尽
中国财经网络领袖和中产阶级网络家园,创立于1996年,为您全方位提供财经资讯及全球金融市场行情
大智慧,让投资变得更简单!
发布证券市场监管政策、法规、处罚决定、IPO审核信息等
沪市上市公司公告、行情数据、交易规则、投资者教育等
深市上市公司信息披露、监管动态、业务指南等。
北交所上市公司公告、制度规则、市场数据等。
A股、港股、债券等各类公告、年报、招股说明书等
新三板挂牌公司公告、监管信息、交易数据等。
证券账户、清算交收、登记托管等业务规则与通知
行业自律规则、从业人员管理、考试信息、执业标准等。
发布宏观经济政策、企业债核准信息、重大投资项目审批、资本市场相关产业政策等
货币政策、金融稳定、宏观审慎监管等与资本市场密切相关的政策发布。
涉及银行、保险、金融控股公司等与证券市场交叉领域的监管政策。
中国国债、地方政府债、金融债、企业债等固定收益类产品的登记、托管、结算机构;提供债券市场数据、收益率曲线、信息披露及政策文件,是债券投资者的重要信息来源。